Udržateľnosť zahŕňa dlhodobú stratégiu rozvoja firmy s ohľadom na ekonomické, ekologické a sociálne aspekty. ESG (Environmental, Social, Governance) pretavuje tieto zásady do konkrétnych merateľných kritérií, ktoré pomáhajú firmám stanovovať ciele a sledovať ich plnenie. Správne nastavenie ESG a udržateľnosti prináša firmám nielen súlad s reguláciami, ale aj úsporu nákladov, efektívnejšie využívanie zdrojov, zvýšenie konkurencieschopnosti a posilnenie reputácie.
Povinné reportovanie: na čo sa pripraviť?
Zavádzanie ESG je postupný proces, ktorý zahŕňa analýzu súčasnej situácie, implementáciu opatrení, pravidelné vyhodnocovanie a externé reportovanie. To je kľúčové najmä kvôli novej európskej legislatíve – smernici CSRD (Corporate Sustainability Reporting Directive). Podľa CSRD musia podniky s viac ako 500 zamestnancami zverejniť ESG report už v roku 2025. Od roku 2026 sa povinnosť rozšíri na firmy spĺňajúce aspoň dve z týchto troch kritérií:
- obrat nad 40 miliónov eur,
- aktíva nad 20 miliónov eur,
- viac ako 250 zamestnancov.
Následne sa regulácia dotkne aj menších firiem obchodovaných na burze a podnikov z tretích krajín s obratom nad 150 miliónov eur v EÚ. Reportovanie prebieha podľa európskych štandardov ESRS, ktoré stanovujú obsah a štruktúru ESG správ. Firmy musia údaje zverejňovať vo výročných správach a zabezpečiť ich nezávislé externé overenie.
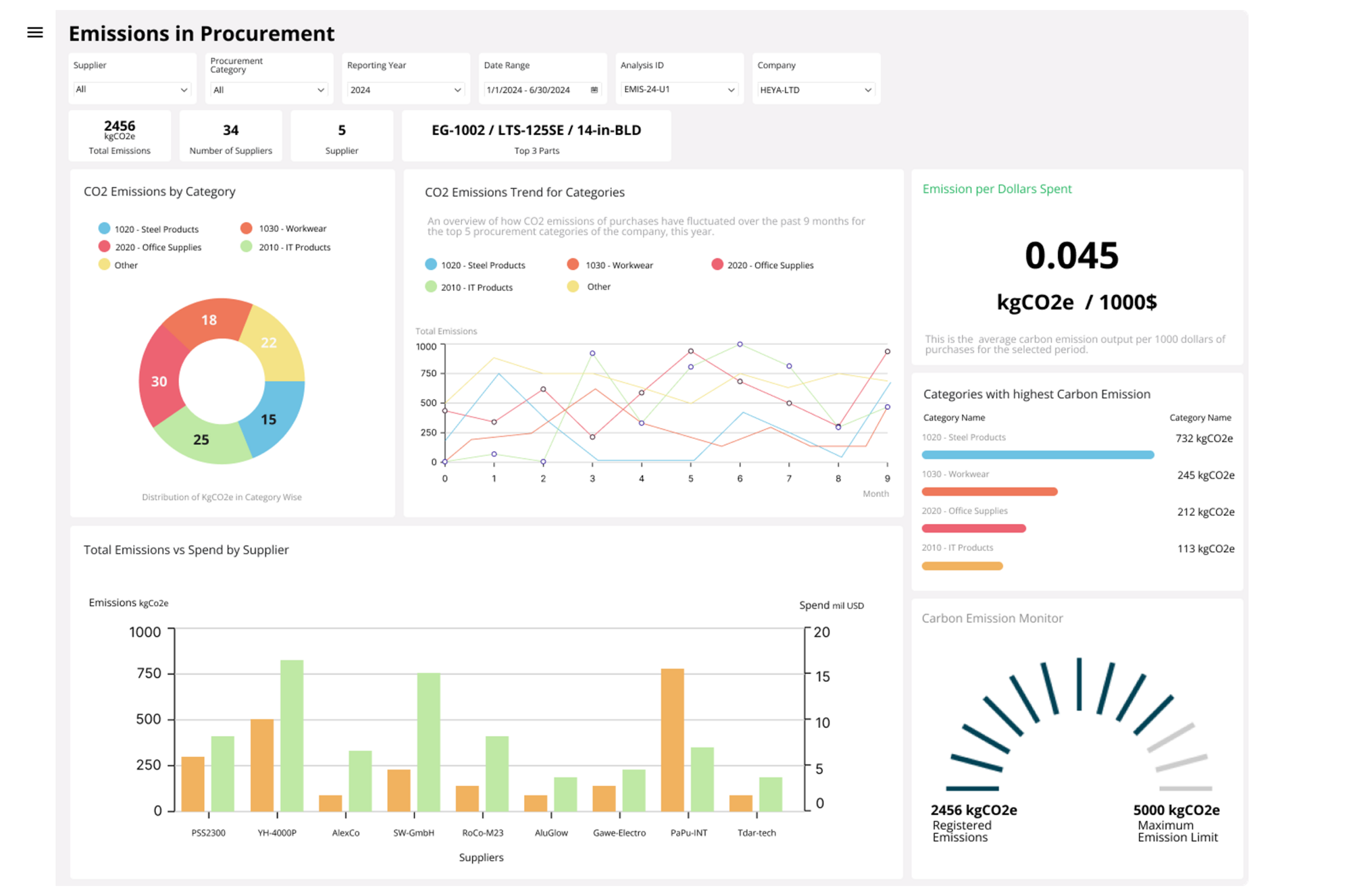
Ako na ESG v praxi? IFS Cloud ako riešenie
Aby mohli firmy efektívne riadiť ESG a splniť požiadavky CSRD, potrebujú kvalitné údaje a vhodné nástroje. Práve tu prichádza na scénu ERP systém IFS Cloud, ktorý integruje ESG reportovanie priamo do podnikových procesov. IFS Cloud ponúka tri kľúčové nástroje:
- Sustainability Management – modul vyvinutý v spolupráci s PwC obsahuje viac ako 4 000 KPI, umožňuje zber a auditovateľnosť ESG dát a ich prepojenie s podnikovými stratégiami.
- Emission Tracker – sleduje emisie v rozsahu Scope 1, 2 a najnovšie aj Scope 3. Vďaka prepojeniu na databázu Climatiq s viac ako 50 000 emisnými zdrojmi umožňuje presné výpočty uhlíkovej stopy.
- ESG Lobbies – vizualizácia ESG dát pomocou prehľadných dashboardov, ktoré si firmy môžu upraviť podľa svojich potrieb.
IFS Cloud tiež podporuje cirkulárnu ekonomiku, automatizuje výpočty emisií z faktúr za energie, umožňuje audit dodávateľov či prediktívnu údržbu na optimalizáciu životnosti strojov a zníženie nákladov.
ESG ako príležitosť, nie povinnosť
Zatiaľ čo niektoré firmy vnímajú ESG ako ďalšiu byrokratickú záťaž, tie, ktoré ho integrujú do svojej stratégie, získavajú konkurenčnú výhodu. Efektívny ESG prístup vedie k inováciám, vyššej efektivite a dlhodobej prosperite podniku. Systémy ako IFS Cloud pomáhajú ESG nielen reportovať, ale predovšetkým ho začleniť do každodenného fungovania firmy. Vďaka tomu sa udržateľnosť nestáva len povinnosťou, ale skutočným prínosom.


